Thailand e-Tax Portal Integration Guide with Odoo ERP

July 31, 2025 by
Admin

With the push toward digital transformation, the Thai government has introduced the e-Tax system a paperless, secure, and efficient way for businesses to submit tax documents electronically. The e-Tax portal, managed by Thailand’s Revenue Department, is at the center of this system.

In this blog, we’ll explain what the e-Tax portal is, how it works, and how it can be fully integrated into Odoo ERP to automate and simplify your tax process.

What Is the e-Tax Portal?

The e-Tax portal is an official online system developed by Thailand’s Revenue Department. It allows businesses to submit tax-related documents such as:

  • e-Tax Invoices
  • e-Receipts
  • Credit Notes & Debit Notes

Instead of using paper documents, companies are required to submit these in a digital XML format with an official digital signature. This system helps:

  • Ensure legal compliance with Thai tax regulations
  • Reduce paperwork and human error
  • Speed up the tax reporting process
  • Maintain digital records for audits

How the e-Tax Portal Works

Here’s how the e-Tax process typically flows:

  1. Business creates a tax invoice or receipt
  2. The invoice is converted into XML format
  3. The XML is signed using a digital signature (approved by the ETDA)
  4. The signed XML is submitted to the e-Tax portal via API or manual upload
  5. The portal checks the file and sends back a status response (Accepted, Rejected, or Pending)
  6. The status is saved for reference or resubmission
Thailand-e-Tax-Portal-Integration-Guide-with-Odoo-ERP
Thailand-e-Tax-Portal-Integration-Guide-with-Odoo-ERP

Why Integrate the e-Tax Portal with Odoo?

Submitting each invoice manually can be time-consuming especially for businesses that generate many transactions daily. That’s where Odoo integration makes a real difference.

By integrating the e-Tax portal with Odoo, your business can:

  • Automatically generate XML tax invoices from Odoo
  • Attach digital signatures inside Odoo
  • Submit documents to the e-Tax portal without leaving the system
  • Track submission statuses (approved, rejected)
  • Store all e-Tax documents and replies for auditing
  • Generate e-Tax reports, summaries, and logs easily

e-Tax Integration Workflow in Odoo

Here’s how the e-Tax process works within Odoo once configured:

🗂️ Navigating the e-Tax Portal Menu

Once you’re logged into the Thai e-Tax portal, you’ll find a side menu that helps you manage all parts of the electronic tax document process.

Here’s what each option means and how it’s used:

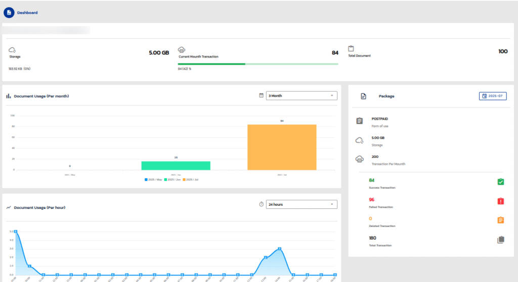
📊 Dashboard

This is the main overview screen where you can quickly see your recent submissions, pending invoices, and document summaries at a glance.

Thailand-e-Tax-Portal-Integration-Guide-with-Odoo-ERP
Thailand-e-Tax-Portal-Integration-Guide-with-Odoo-ERP

📄 Sales Tax Report

This section generates reports related to VAT or sales tax. You can filter by date, customer, or invoice type and export the data for accounting or audit use.

Thailand-e-Tax-Portal-Integration-Guide-with-Odoo-ERP
Thailand-e-Tax-Portal-Integration-Guide-with-Odoo-ERP

🔍 Search Document

Use this tool to find any previously submitted invoice, credit note, or document. You can search by reference number, customer name, date, or tax ID.

Thailand-e-Tax-Portal-Integration-Guide-with-Odoo-ERP
Thailand-e-Tax-Portal-Integration-Guide-with-Odoo-ERP

📝 Replacement Document

If you made a mistake in a submitted invoice, you can generate a corrected version here. This is useful for resending an updated document to the Revenue Department.

Thailand-e-Tax-Portal-Integration-Guide-with-Odoo-ERP
Thailand-e-Tax-Portal-Integration-Guide-with-Odoo-ERP

📧 Email Relay Report

Shows the history and status of documents sent via email relay from the system. You can check whether an invoice was delivered successfully or bounced.

🔁 Process Log

This is a tracking page where every action is recorded, including uploads, submissions, rejections, and resubmissions. Great for internal audit trails.

Thailand-e-Tax-Portal-Integration-Guide-with-Odoo-ERP
Thailand-e-Tax-Portal-Integration-Guide-with-Odoo-ERP

🗑️ Delete Document

Allows deletion of any document before it’s been officially submitted. Once submitted, deletion isn’t allowed unless you’re issuing a cancellation or correction.

⚙️ Report Setting

Configure how your reports are generated, including layout, included data, default filters, and export format.

Thailand-e-Tax-Portal-Integration-Guide-with-Odoo-ERP
Thailand-e-Tax-Portal-Integration-Guide-with-Odoo-ERP

🧾 Build Bill – Create a New e-Tax Document

At the bottom of the menu, you’ll find the Build Bill section. This is where you can create a new e-Tax invoice from scratch directly on the portal.

When you click on Build Bill, you can:

  • Enter customer details
  • Add item or service lines
  • Set tax amounts
  • Review the total
  • Digitally sign and submit the e-Tax document

This feature is especially helpful if you don’t use ERP software or only need to issue a few documents manually.

Thailand-e-Tax-Portal-Integration-Guide-with-Odoo-ERP
Thailand-e-Tax-Portal-Integration-Guide-with-Odoo-ERP

What We Configure for Your Business

Our team sets up the full e-Tax process inside your Odoo environment, including:

  • Integration with e-Tax API or external providers (e.g., DSign, Asahi, TCG)
  • XML generation and formatting for Thai Revenue Department
  • Digital signature application
  • Status tracking and log storage
  • User training and testing
  • Thai VAT and Withholding Tax handling within invoices
  • Optional automation for recurring submissions or high-volume cases

Digital Signature & Compliance

A valid digital signature is required for all e-Tax invoices. We help configure Odoo to:

  • Use your .p12/.pfx digital certificate
  • Apply the signature securely during XML generation
  • Maintain signing logs and renewal alerts
  • Ensure Revenue Department formatting rules are followed

Integration is also compatible with e-Tax service providers (ETDA-certified) that offer XML validation and secure document transmission.

Final Thoughts

If your business operates in Thailand, e-Tax compliance is not optional, it’s the future of tax reporting. Integrating the e-Tax portal directly into Odoo allows you to automate the entire process, reduce human error, and stay audit-ready at all times.

With a proper setup, you can generate, sign, and submit invoices all without leaving your Odoo system.

📧 For more details or assistance, feel free to reach out:
Email:
contact@spellboundss.com

Leave a Reply

Admin July 31, 2025
Share this post
Tags
Archive